728x90
반응형
Databricks AI / BI
Databricks의 AI/BI는 데이터의 의미 체계에 대한 깊은 이해를 제공하도록 설계된 새로운 유형의 비즈니스 인텔리전스 제품으로, 조직의 모든 사용자가 셀프 서비스 데이터 분석을 수행할 수 있도록 한다.
AI/BI는 ETL 파이프라인, 계보 및 기타 쿼리를 포함하여 Azure Databricks 플랫폼에서 데이터의 전체 수명 주기로부터 인사이트를 도출하는 복합 AI 시스템을 기반으로 한다.
복합 AI 시스템
복합 AI 시스템은 단일의 큰 언어모델을 사용하는 대신 여러 상호 작용 구성 요소를 결합하여 AI 애플리케이션에서 작업을 처리한다. 여기서 사용되는 상호작용에는 모델, 검색기 또는 외부 도구에 대한 여러 호출이 포함될 수 있다.
AI / BI의 주요 기능
1. 통합 거버넌스 및 계보
- Unity 카탈로그의 계보 시각화를 통해 AI/BI 내에서 자산 사용량을 추적할 수 있다.
2. 원활한 공유
- 시트 기반 제한이 없어 새 라이선스 추가 없이 조직의 모든 사용자를 추가하여 공유할 수 있다.
3. 최고의 가격/성능 :
- 고성능 상호작용을 위해 SQL Warehouse 및 Photon 엔진과 긴밀하게 통합되어 최적의 성능 기대할 수 있다.
BI Tool
Databricks에 기본 제공되는 도구로 Genie와 Dashboard가 있으며, Azure 기반의 Databricks는 다수의 시각화 파트너 솔루션을 보유하고 있다.
1. AI / BI Genie

AI/BI Ginie는 사용자가 자연어를 사용하여 데이터와 상호작용할 수 있는 대화형 도구로, 비즈니스 사용자가 기술 전문 지식이나 지원 없이 대시보드 보고를 넘어서 조직의 용어 및 데이터 세트에 따라 상호작용을 지정할 수 있다.
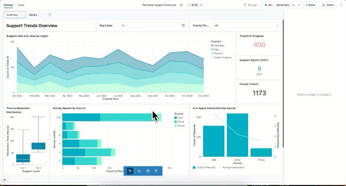
2. AI / BI Dashboard

Databricks의 Dashboard는 데이터에서 대화형 시각화를 빌드하기 위한 통합 대시보드를 제공한다.
Dashboard에서는 AI 지원 작성 기능을 통해 자연어로 시각화를 쉽게 만들고 반복할 수 있고. 차트, 교차 필터링과 같은 상호작용, 이메일을 통한 주기적 스냅샷, 임베딩 등의 표준 데이터 시각화 기능을 제공한다. 또한 데이터나 사용자 규모에 관계없이 데이터와 나란히 실행되어 즉각적인 로딩과 신속한 대화형 분석을 제공한다.
3. 파트너 도구
Tableau 및 Power BI와 같은 타사 인텔리전스 도구와 연결하여 시각화를 만들 수 있습니다.

728x90
반응형